Аппарат защиты АЗУР-4 (рудничный) от токов утечки (унифицированный, рудничный, четвертого исполнения) предназначен для защиты людей от поражения электрическим током и других опасных последствий утечек тока на землю в электрических сетях трехфазного переменного тока частотой 50 Гц напряжением 660 и 1140 В с изолированной нейтралью трансформатора.
номинальное напряжение защищаемой трехфазной сети переменного тока частотой 50 Гц, В | 660/1140 |
потребляемая мощность, В·А, не более | 25 |
сопротивление срабатывания при симметричной трехфазной утечке, кОм на фазу, не менее | |
при напряжении сети 660 В | 30 |
при напряжении сети 1140 В | 60 |
сопротивление срабатывания при однофазной утечке, кОм, не более | |
при напряжении сети 660 В | 20 |
при напряжении сети 1140 В | 50 |
изменение емкости сети, мкФ на фазу | от 0 до 1,0 |
величина длительного тока утечки при изменении емкости сети от 0 до 1 мкФ на фазу, А, не более | 0,025 |
сопротивление срабатывания в режиме предупредительного контроля изоляции, кОм, не менее | сопротивления срабатывания в режиме реле утечки |
устройство компенсации емкостной составляющей тока утечки и шунтирования поврежденной фазы малым сопротивлением на землю в диапазоне изменения емкости сети от 0,1 до 1 мкФ должно снижать кратковременный ток до величины, А, не более | 0,1 |
собственное время срабатывания аппарата защиты от токов утечки при сопротивлении однофазной утечки 1,0 кОм и емкости сети от 0 до 1,0 мкФ на фазу, с, не более | |
основной защиты | 0,07 |
резервной защиты | 0,2 |
собственное время срабатывания при снижении напряжения на зажимах до 0,6 номинального напряжения сети, с, не более | 0,1 |
время шунтирования поврежденной фазы на землю с момента появления однофазной утечки и емкости сети от 0 до 1,0 мкФ на фазу, с, не более | 0,17 |
сопротивление автоматической деблокировки в режиме предупредительного контроля и блокировки, от сопротивления срабатывания, %, не более | 150 |
средний срок службы до списания, лет, не менее | 5 |
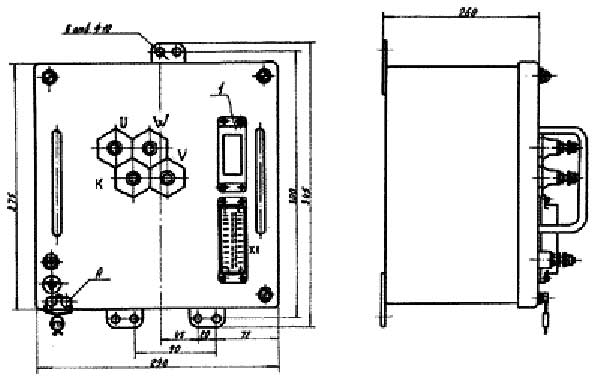
Габариты, мм | 345х290х260 |
Масса, кг | 21 |
Аппараты АЗУР-4 конструктивно выполняются в виде блоков, устанавливаемых в распределительные устройства низшего напряжения трансформаторных передвижных подстанций, и воздействуют на расцепитель нулевого напряжения и независимый расцепитель автоматического выключателя подстанций.
При несрабатывании автоматического выключателя, аппарат защиты выдает сигнал на отключение высоковольтной ячейки, питающей данную подстанцию.
Аппарат защиты состоит из выемной части, закрытой металлическим корпусом.

Габаритные и установочные размеры аппаратов АЗУР-4
На лицевой панели аппарата защиты установлены штепсельный разъем, токоведущие и заземляющий зажимы для подключения аппарата к трансформаторной подстанции.
Визуальный контроль состояния изоляции контролируемой сети осуществляется при помощи килоомметра.
Индикация срабатывания аппарата защиты осуществляется при помощи световой индикации, подключаемой к контактам выходного реле аппарата защиты.
ДОСТАВКА
Вы можете выбрать любой наиболее удобный способ из перечисленных ниже:
Доставка до терминала ТК «Деловые линии» осуществляется нами бесплатно.
ОПЛАТА
Мы принимаем оплату:
Цены на поставляемые нами товар всегда ниже, чем у наших конкурентов.
Условия гарантийного обслуживания
Гарантия не распространяется на ущерб, причиненный другому оборудованию, работающему вместе с данным изделием.
Центр измерительной техники «Эталонприбор» располагает своим собственным ремонтным сервисом, где Вы можете получить услуги по: ремонту, наладке, калибровке, гарантийному и послегарантийному обслуживанию измерительного оборудования, как приобретенного у нас, так и у других поставщиков. Сервис работает на основе лицензии, выданной Ростехрегулированием РФ.
