Электромагнит ЭМТ31-5 предназначен для дистанционного управления исполнительными механизмами различного промышленного назначения, в том числе промышленных швейных машин.
Режим работы | ПВ=10% | ПВ=15% |
Номинальное тяговое усилие | 30 Н | 60 Н |
Номинальный ход якоря | 10 мм | |
Допустимое число включений в час | 10 000 | 2 400 |
Напряжение постоянного тока | 24 В | |
Масса якоря | 0,220 кг | |
Масса электромагнита | 2,52 кг | |
Электромагнит ЭМТ 31 состоит из якоря с жестко установленным на нем немагнитным стержнем, выполняющим функции толкателя, тяги и ползуна, опорных фланцев с запрессованными в них направляющими опорами, фланца, выполняющим функцию воротничка; корпуса, катушек, немагнитных прокладок, блока зажимов, встроенного в коробку зажимов.
Направление движения якоря зависит от схемы возбуждения: при подаче напряжения на левую катушку якорь движется влево, при подаче напряжения на правую вправо. При этом каждое конечное положение якоря является одновременно начальным положением для противоположного направления движения якоря.
Электромагниты подключаются или непосредственно к сети постоянного тока или через мост выпрямительный к сети переменного тока.
Электромагниты возвращаются из конечного положения в начальное под действием внешнего (противодействующего) усилия, не превышающего 0,25 величины номинального тягового усилия. При работе электромагнитов в вертикальном положении якорем вверх внешнее усилие должно учитывать массу якоря.

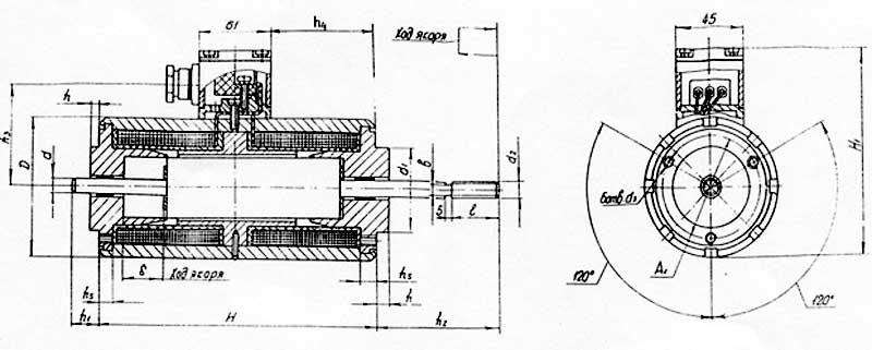
Схема - габаритные, установочные, присоединительные размеры электромагнита
h1, мм | 45 |
D, мм | 60 |
H, мм | 124 |
H1, мм | 110 |
b, мм | 5 |
d, мм | 6 |
d1, мм | 32 |
d2, мм | М6-8g |
d3, мм | М5-7H |
h, мм | 4 |
h1, мм | 12 |
h2, мм | 45 |
h3, мм | 60 |
h4, мм | 36 |
h5, мм | 5 |
l, мм | 18 |
ДОСТАВКА
Вы можете выбрать любой наиболее удобный способ из перечисленных ниже:
Доставка до терминала ТК «Деловые линии» осуществляется нами бесплатно.
ОПЛАТА
Мы принимаем оплату:
Цены на поставляемые нами товар всегда ниже, чем у наших конкурентов.
Условия гарантийного обслуживания
Гарантия не распространяется на ущерб, причиненный другому оборудованию, работающему вместе с данным изделием.
Центр измерительной техники «Эталонприбор» располагает своим собственным ремонтным сервисом, где Вы можете получить услуги по: ремонту, наладке, калибровке, гарантийному и послегарантийному обслуживанию измерительного оборудования, как приобретенного у нас, так и у других поставщиков. Сервис работает на основе лицензии, выданной Ростехрегулированием РФ.
